Cluster Overview Dashboard

Get a high-level view of your cluster's health at a glance.

  • Resource utilization (CPU and memory)
  • Node status and count
  • Workload summary
  • Pod status breakdown
Cluster overview dashboard Cluster overview dashboard

Multi-Cluster Management

Manage all your Kubernetes clusters from a single application. Luxury Yacht automatically discovers kubeconfig files and lets you switch between clusters instantly.

  • Automatic kubeconfig discovery
  • Quick context switching via tabbed views
  • Support for multiple kubeconfig file locations
  • Cluster-scoped data isolation
Kubeconfig context switching Kubeconfig context switching

Resource Browsing

Browse all Kubernetes resources with powerful filtering, sorting, and search capabilities.

  • All resource types: Pods, Deployments, Services, ConfigMaps, Secrets, and more
  • Namespace filtering
  • Column sorting
  • Quick search within tables
Resource browsing table Resource browsing table

Object Map

View an interactive map of cluster resources to visualize the relationships of objects in the cluster.

  • Use color coding to rapidly identify both the objects and their relationships
  • Use status indicators to quickly identify problems
  • Filter and search objects in the map
  • Auto-fit to the window or freeform pan and zoom
  • View an entire namespace or drill down to specific objects
Object map Object map

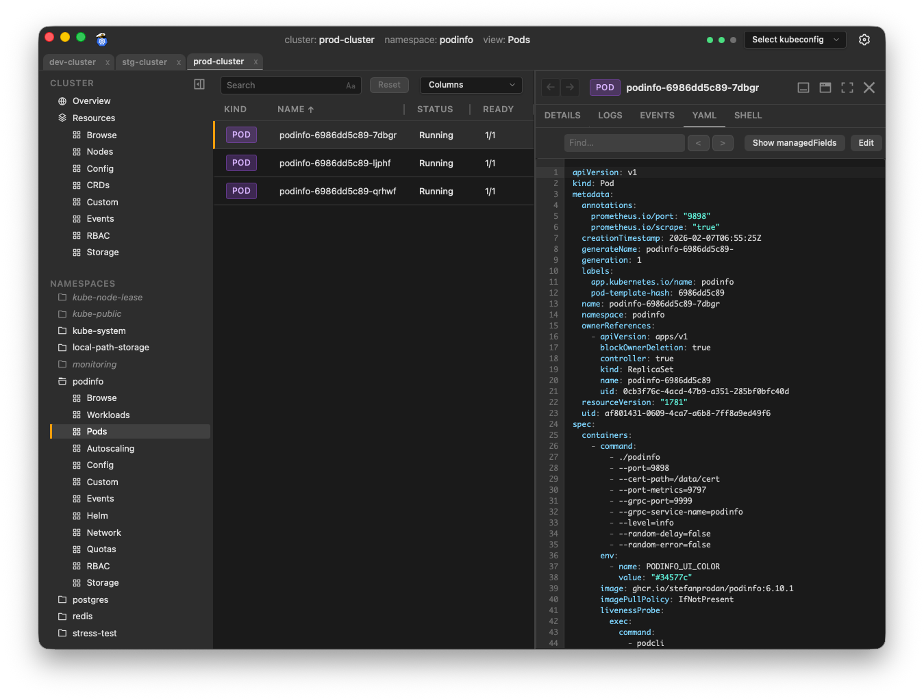
Interactive Object Panel

Dive deep into any Kubernetes object in the Object Panel. Dock it to the side, bottom, or float it as a separate window.

  • Multiple tabs showing object details, events, YAML, logs, and more
  • Flexible positioning: right, bottom, or floating
  • Resize to your preference
  • Access to common actions such as scale, restart, and delete
Object panel floating mode Object panel floating mode

Advanced Log Viewer

A sophisticated log viewer that makes debugging a breeze. Aggregate logs from multiple pods and containers with powerful filtering.

  • Aggregate logs from multiple pods
  • Color-coded pods for easy identification
  • Real-time streaming
  • Search and filter
  • JSON log parsing and formatting
  • Previous container logs
Log viewer with aggregated logs Log viewer with aggregated logs

Command Palette

Navigate anywhere in the app with keyboard shortcuts. The command palette provides instant access to all resources and actions.

  • Open with Shift + Cmd/Ctrl + P
  • Fuzzy search across all resources
  • Quick navigation to any page
  • Search objects by name
  • Keyboard-driven workflow
Command palette Command palette

Shell Access

Open interactive terminal sessions in any container with shell support.

  • Connect to any container in the pod that supports shell exec
  • Choose /bin/sh or /bin/bash (must be available in the container)
Shell access Shell access

YAML Editor

Edit Kubernetes object configurations.

  • Apply changes to live objects directly from the app
  • managedFields hidden by default to reduce complexity
YAML editor YAML editor

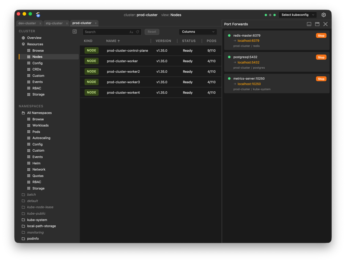
Port Forwarding

Easily create and manage port forwards from remote pods and services to your local machine.

  • Right-click any supported object type to add a new port forward
  • The object's available remote ports are auto-discovered
  • Port Forwards panel tracks and manages multiple simulatenous port forwards
  • Click the link in the panel to open the forwarded port in your local browser
Port forwarding Port forwarding

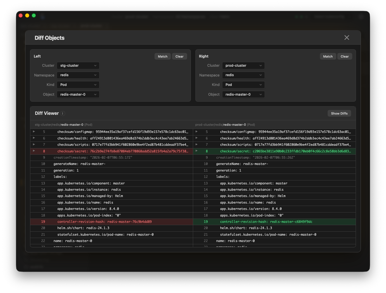
Object Diff

Diff objects, even across clusters.

  • Compare objects in the same cluster, or in different clusters
  • Uses familiar colors for identifying diffs
  • Match button instantly finds matching objects across clusters
  • View the entire objects or only view the diffs
Object diff Object diff

Node Management

Perform node maintenance operations from the UI.

  • Quickly view node status and events
  • Cordon, drain, and delete nodes
  • Filter node views using label/annotation metadata
Node management Node management

And More...

Real-time Updates

Live streaming of changes. Always see the current cluster state.

Keyboard Shortcuts

Navigate the app and manage resources with convenient keyboard shortcuts.

Helm Integration

Browse installed Helm releases. View Helm chart values and generated manifests.